Step into the future with US


Our deep learning model tracks individuals across non-overlapping cameras using appearance-based features like clothing and body shape. Unlike facial recognition, it preserves privacy by avoiding biometric data, enabling accurate and ethical multi-camera surveillance.

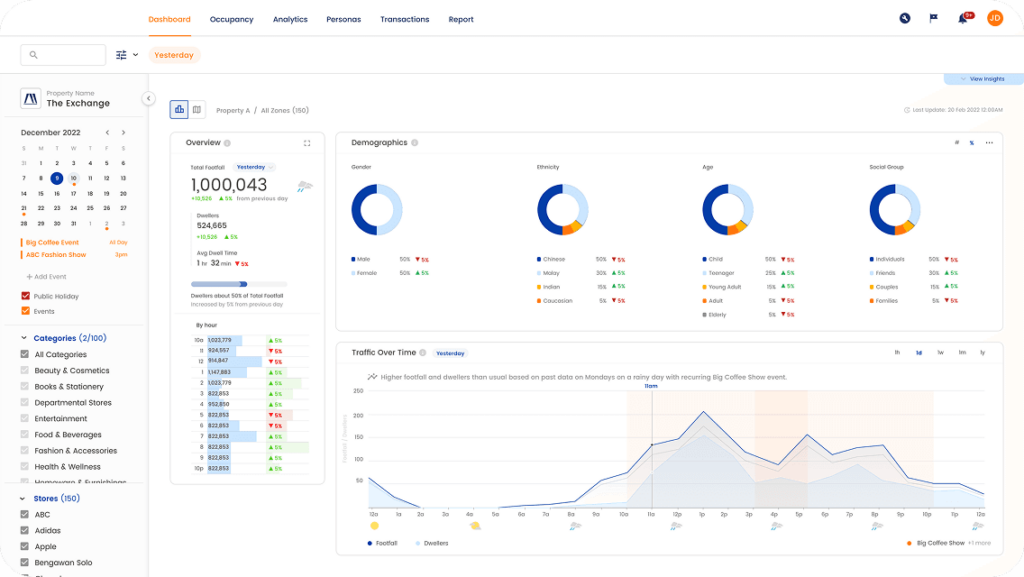
Enhance customer experiences and drive revenue with AI-driven insights. Our solution helps property owners analyse foot traffic, dwell times, and customer behavior to optimise marketing campaigns and leasing strategies.

Our solution leverages AI and computer vision to analyze real-time video feeds and extract actionable insights. These technologies are designed to work seamlessly with existing surveillance systems, enabling businesses to maximize the value of their infrastructure.

A customer walking around your store humming away to the music and generally feeling happy is more likely to “dwell” for longer and see something that they want in your store.



